魔兽TBC玛瑟里顿饰品收益_玛瑟里顿冷门饰品收益
扫描二维码随身看资讯
使用手机 二维码应用 扫描右侧二维码,您可以
1. 在手机上细细品读~
2. 分享给您的微信好友或朋友圈~
随着魔兽世界TBC版本怀旧服开放时间越来越长,很多在开放初期被玩家们冷落的装备也渐渐有了用武之地,甚至在WCL上频频出现,比如下面要说的这件玛瑟里顿掉落的装备。
玛瑟里顿之眼存在的问题

玛瑟里顿可以说是P1阶段难度最高的BOSS,在玛瑟里顿的掉落列表中有一件名为“玛瑟里顿之眼”的饰品。按理说这种以BOSS名字直接命名的装备属性一般都不会差,但是这件装备却并未受到玩家们的追捧。

玛瑟里顿之眼的常驻属性为54点法术强度,触发特效为抵抗后获得170点法术强度,持续10秒。如果单看属性的话,这显然是一件法系DPS饰品,但是却很少有法系DPS职业选择使用。
玛瑟里顿之眼常驻属性并没有任何问题,甚至比牌子饰品的加成还要高,但是法系DPS职业依然坚持用牌子饰品,而不用玛瑟里顿之眼,究其原因就是触发特效的问题。
命中属性是所有DPS职业最重要的属性,并且所有的DPS职业在满级后第一件事就是想办法把命中提升到合格线。

以冰法为例,在天赋的支持下需要126的命中等级才能达到满命中,然后剩下1%的强制未命中。一旦命中属性达标,玛瑟里顿之眼的触发就会非常低,但是如果不提升命中属性,使用玛瑟里顿之眼又会得不偿失。
那么玛瑟里顿之眼这件装备就没有任何价值吗?显然并不是,对于法系DPS来说没用,但是对于防骑来说却是神器。
玛瑟里顿之眼真正的价值

虽然防骑是坦克职业,但是TBC版本的防骑是需要法伤的,并且很多技能都是法术伤害。为了保证自身的抗性,防骑不可能拥有大量的法术命中属性,为了保持仇恨能力,防骑只能选择在饰品和武器方面堆叠法伤,这个时候玛瑟里顿之眼就非常强势了。

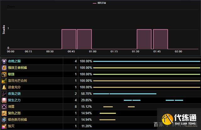
上面是胖哥在WCL上随便找的一个防骑BUFF触发数据,而从这份数据中可以得到两个关键信息,一个是玛瑟里顿之眼的覆盖率很高,另外一个是玛瑟里顿之眼不存在内置CD。
玛瑟里顿之眼的覆盖率可以达到30%左右,触发之后是170点法术强度,30%就是51点法强,再加上常驻法强,相当于给防骑带来了105点常驻法术强度。

TBC怀旧服中几乎所有的触发类饰品都带有内置CD,即便是龙脊徽章也包括在内,唯独玛瑟里顿之眼是没有内置CD的,只要抵抗就能够触发,这对于防骑这种需要法伤,却没有法术命中的职业来说,完全可以用“雪中送炭”来形容。

有玩家可能会疑惑,防骑究竟哪些技能可以触发特效呢?其实有很多,比如驱邪术,正义审判以及惩戒光环(其他骑士的光环影响也计算在防骑身上)等等,就连奉献的第一跳伤害也可以触发,并且触发几率不低。
-
魔兽世界T5团本攻略_魔兽世界T5小怪团新玩法
《魔兽世界》TBC:T5阶段团本新玩法,“小怪团”应运而生
-
魔兽怀旧服60级人口普查_永久60级怀旧服需求
魔兽怀旧服:永久60级人口普查,全区不足千人,玩家提出两个需求
-
_魔兽世界TBC怀旧服P2开启时间
魔兽世界TBC怀旧服P2开放时间曝光 9月21号开启P2
-
魔兽世界TBC怀旧服鸟德P2 BIS配装攻略_完美BIS配装推荐
魔兽世界TBC怀旧服鸟德P2阶段BIS配装 附宝石附魔推荐


